Cet appareil peut ajouter divers liquides, notamment une solution d'hypochlorite de sodium
Volume: 100L-1000L
Puissance installée : 0,8-2,2 KW
Taille de l'hôte : 1370*700*1500
Cycle de livraison : 15 jours
WhatsApp : +86 19953182842
E-mail:henry@hoclshine.com
détails du produit
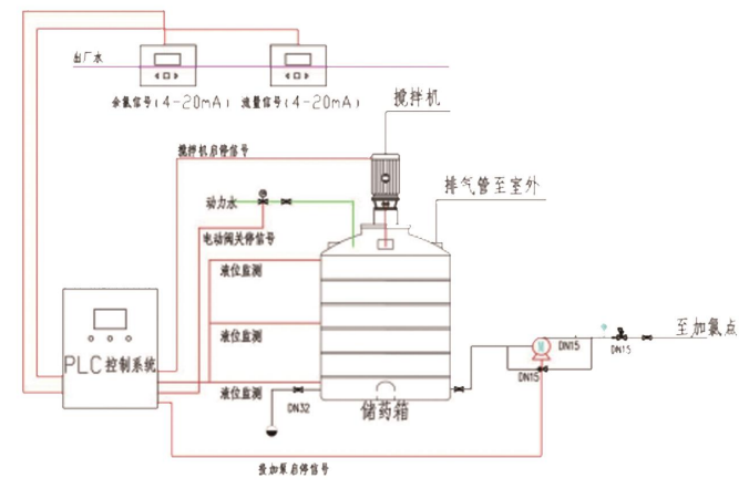
L'équipement de dosage d'hypochlorite de sodium se compose d'un système de stockage, d'un système d'agitation et de dilution, d'un système de dosage, d'un système de contrôle électrique intelligent et d'un système de surveillance de sécurité multipolaire.

Paramètre du produit
Volume: 100L-1000L
Puissance installée : 0,8-2,2 KW
Taille de l'hôte : 1370*700*1500
Cycle de livraison : 15 jours
WhatsApp : +86 19953182842
E-mail:henry@hoclshine.com
Avantage du produit
1. Diverses formes d'agents peuvent être ajoutées, telles qu'une solution finie d'hypochlorite de sodium, de la poudre d'hypochlorite de calcium, des particules solides d'hypochlorite de calcium, etc.
2. Interface homme-machine industrielle intelligente, processus système clair en un coup d'œil, facile à utiliser.
3. Le système de contrôle PLC prend en charge plusieurs protocoles de communication et peut réaliser une transmission et une surveillance à distance complètes des données avec l'ordinateur supérieur.
4. Adoption du dosage automatique du débit et du chlore résiduel, méthode de dosage de contrôle en boucle fermée, avec droits d'enregistrement de droits d'auteur de logiciels indépendants.
5. La pompe doseuse adopte une pompe doseuse à diaphragme de marque importée, équipée d'une contre-pression à température constante, d'un dispositif tampon d'amortissement et d'un contrôle précis de la quantité de dosage.
6. L'équipement est intégré sur un patin, avec une intégration élevée, un faible encombrement et une maintenance facile.
7. Le cadre principal de l'équipement est constitué de profilés en alliage d'aluminium, résistants à la corrosion.
Scénario d'application
Il peut être appliqué aux stations de pompage sous pression, au traitement des eaux usées des hôpitaux, aux petites usines de traitement de l'eau, etc.

Style d'entreprise

Soumis avec succès
Nous vous contacterons dès que possible